ميزة هذا النظام أنه يستخدم لإدارة الإنتاج. يمكن لخبرائنا تشخيص أجهزتك عبر الإنترنت. نحن نأخذ في الاعتبار ليس فقط احتياجاتك الحالية ولكن أيضًا متطلبات التوسع المستقبلية المحتملة.

كابلات أقل بنسبة 70٪ وأعطال أقل بنسبة 90٪
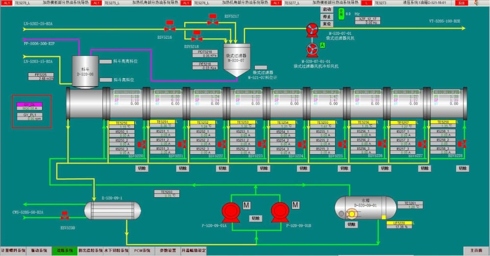
وحدات التحكم (16 منطقة للتحكم في درجة الحرارة و 10 موصلات للمحرك)
وحدات القيادة (5 مناطق لكل وحدة)
وحدات التدفئة (4 مناطق لكل وحدة ، حماية ماس كهربائى)
وحدات قياس التيار (16 منطقة لكل وحدة ، تشخيص أعطال السخان و SSR)
وحدة التبريد (14 منطقة لكل وحدة ، ملف لولبي للتحكم)
كمبيوتر صناعي (واي فاي مدمج ، نظام ويندوز)